FNA Loan Data Analytics- Interbank Lending Networks

By Riris Silalahi & Amanah Ramadiah 


FNA recently partnered with the Bank for International Settlements (BIS) Innovation Hub and the Monetary Authority of Singapore (MAS) to build a prototype of an integrated regulatory loan data and analytics platform that will provide powerful new capabilities to supervisors. 

The solution, FNA Loan Data Analytics, combines advanced network analytics with an easy-to-use user interface and is exclusively built to analyze large amounts and granular levels of loan transaction data, such as those from corporate loans markets, supply chain networks and interbank loans markets.

In the following, we look at a specific use-case of FNA Loan Data Analytics. In particular, we discuss its technical functionalities for analyzing and visualizing interbank lending networks

Technology

With the solution, supervisors and regulators can gain complete visibility of the structure of interbank networks, gain an understanding of emerging credit risk indicators and assess the potential systemic risk that may emerge from the current events. As summarized in Figure 1, the solution takes granular levels of interbank loan transactions and bank’s capital as inputs. Using FNA’s Retrieve and Resolve technology, input data is ingested from databases, validated, cleaned, and then transformed for further analysis. Actionable insights are then provided through both network impact assessments and network impact visualizations.  

Figure 1. FNA Interbank Loan Data Analytics Solution Technology

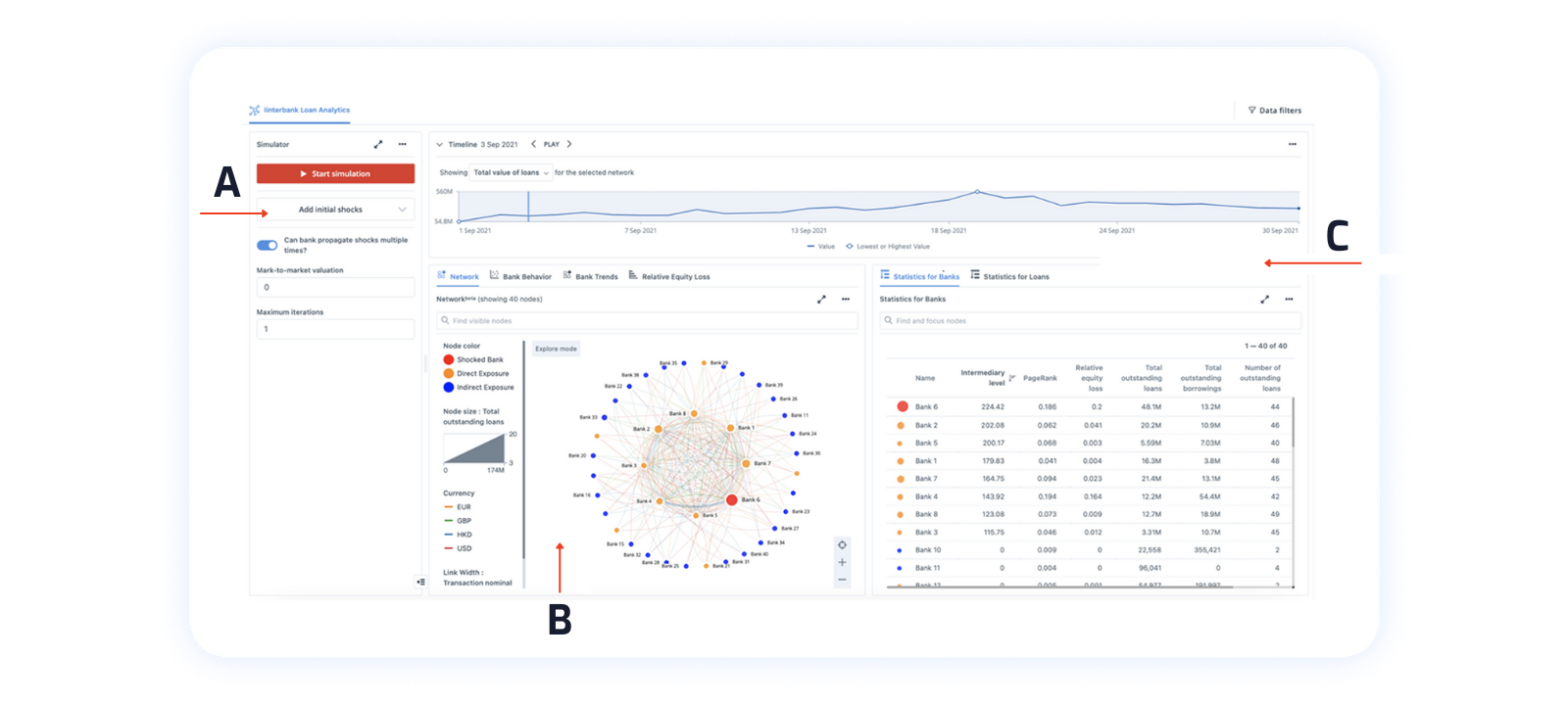
Figure 2 shows a snapshot of the user interface using synthetic data mimicking the statistical properties of real interbank loan data. It consists of different features, such as Network Based Stress Testing widget (A), Large Network Visualization widget (B) and Drill-down Groups for Arcs (C). The functionalities of each feature on the dashboard will be explained in the next section.

Features

Network-Based Stress Testing

To assess the systemic impact of interbank stress test contagion, we use the generalized DebtRank model of Bardoscia et al. (2016), extending an algorithm that was introduced in the seminal paper of Battiston et al. (2012). Given any shocks to banks’ equity, the model simulates the banking contagion and outputs the potential systemic equity loss of each participant.

 

Figure 3. FNA DebtRank Simulator Widget Figure 4. Relative Equity Loss from DebtRank Simulation

Within the FNA platform, users can manually choose which participants to add to the stress test by using a point-and-click user interface, or they can also use FNA technology to automate the simulations by first leveraging its built-in centrality algorithms, such as PageRank, to identify the most important participants and add them to the stress test.

From figure 2, we know that the bank with the highest centrality is “Bank 6”. Suppose we assume that “Bank 6” loses 20% of its capital (0.2 stress magnitude to “Bank 6”), as illustrated in Figure 3; as a result of the simulation, we will know the relative equity loss suffered by each bank, which is displayed in Figure 4.

 

Large Network Visualization

Granular data visualization frequently results in sluggish dashboards and hairball networks that are difficult to interpret. Grouping is one of the most commonly used approaches to deal with this issue. Grouping, however, may oversimplify networks and eliminate any underlying structures. To address these challenges, FNA developed a large network visualization widget where users can visualize networks of any size and define prioritization. This would mean that when case nodes overlap or links are too dense, nodes and links with higher weights are shown, and those with lower weights are hidden and only visible upon zoom (the way zooming works in Google Maps).

Figure 5. FNA Large Network Visualization

In Figure 5, we leverage the use of the FNA large network visualization feature in conjunction with FNA’s built-in core-periphery layout algorithms to create an interbank loan network.  From the network, we can see a number of banks lend money to “Bank 6” (red node). If “Bank 6” loses some of its equity, it may no longer be able to pay its lenders. As an impact of this shock, firstly, banks with direct exposure to “Bank 6”, which are denoted by orange color nodes, will suffer some losses. The lenders of these banks, which are denoted by blue color nodes, will then also suffer some reduction in their interbank lending assets due to contagion in the interbank market.

 

Drill-down Groups for Arcs

Visualizing granular data often produces very complicated networks, while using only the aggregated data might cause the loss of important information from the data. To deal with this issue, we use FNA Drill-down Groups for Arcs in such a way that both the granular detail and summary statistics of the data are preserved. 

A highlighted link in Figure 6 represents a loan exposure from “Bank 1” to “Bank 6,” with a total outstanding balance of 425,293 USD. When we expand the drill-down groups by clicking the plus sign on the right table, we can see that the highlighted link is actually made up of 8 individual loans. For each loan, detailed information regarding the maturity date, secure transaction information, and interest rate/spread will be provided.

Figure 6. FNA Drill-down Groups for Arcs


References

Bardoscia M, Caccioli F, Perotti JI, Vivaldo G, Caldarelli G (2016) Distress Propagation in Complex Networks: The Case of Non-Linear DebtRank. PLoS ONE 11(10): e0163825. https://doi.org/10.1371/journal.pone.0163825

Battiston, Stefano & Puliga, Michelangelo & Kaushik, Rahul & Tasca, Paolo & Caldarelli, Guido. (2012). DebtRank: Too Central to Fail? Financial Networks, the FED and Systemic Risk. Nature Sci. Rep.. 2. 1-6. 10.1038/srep00541.


Previous
Previous

Payments Canada Case Study

Next
Next

Why should commercial banks simulate the economic impact of retail CBDCs?