ILO
Simulate

Systemic Stress Testing and Network Scenario Planning

Testing new Liquidity Saving Mechanisms (LSMs), changing network operating hours, or stress-testing resilience in a live RTGS environment carries an unacceptable level of systemic risk.

Relying on static models to guess how a participant's default will impact the wider network leaves your infrastructure exposed to unforeseen contagion.

ILO Simulate eliminates the guesswork of running critical national infrastructure.

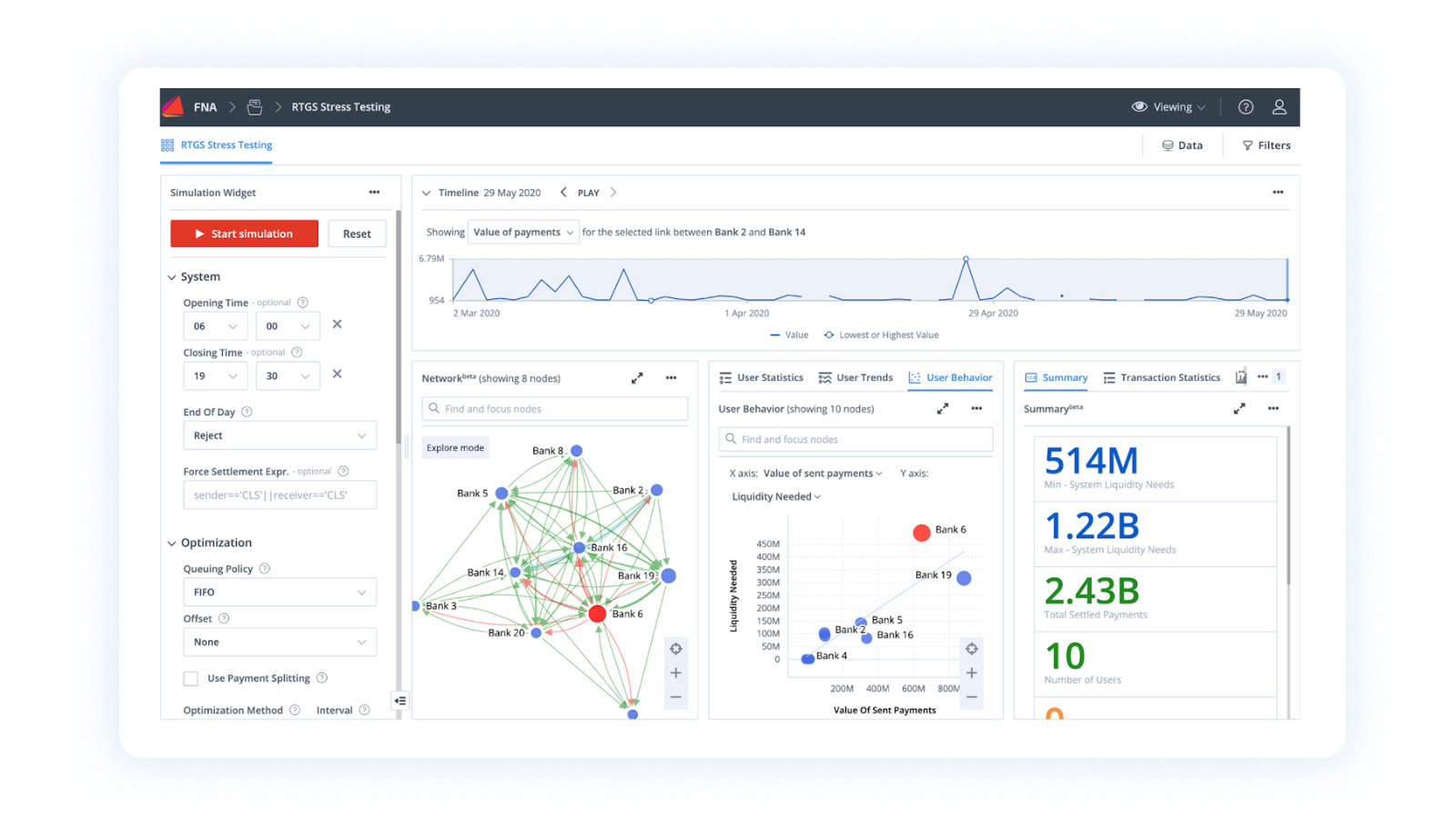
Leveraging network science and creating a mathematically precise Digital Twin of your payment network, ILO Simulate provides a secure, sandboxed environment for your operators to prove the impact of strategic decisions before they ever touch live payment queues.

Icon representing financial or business automation, with gear symbols and dollar signs.
A checklist document with checkmarks and crosses, and a pen beside it.
Line art illustration of a microscope with a dollar sign in a circle, featuring pink highlights, representing financial analysis or scientific investment.
The image shows a stylized laptop computer with lines and pink dots indicating data transfer or connections.

Digital Twin Generation: Replicates your exact payment network, participant behaviors, and historical data to create a high-fidelity virtual RTGS testing environment.

Systemic Scenario Simulation: Allows you to simulate forward-looking network scenarios to predict contagion and systemic risks.

Resilience Testing: Empowers teams to test the network's resilience against severe economic shocks, coordinated cyber-attacks, or simultaneous participant defaults.

Safe Rule Deployment: Fast-tracks the integration of new network rules by proving their safety and impact before moving to production.

ILO Simulate Use Cases

Icon of a map with a location pin symbolized by a circle inside a teardrop shape.

Predict and map systemic risks before they trigger cascading failures

Simulate forward-looking stress scenarios, such as a major clearing bank outage or an unexpected market crash, to observe exactly how the settlement network reacts. This proactive modeling enables operators to pinpoint hidden vulnerabilities and preemptively adjust network parameters before a crisis occurs.

Icon of a computer screen showing binary code and a document, representing programming or data analysis.

Safely back-test settlement algorithms to guarantee network resilience

Apply new Liquidity Saving Mechanisms (LSMs) or rule changes against historical transaction data within a secure Digital Twin environment. This allows infrastructure operators to mathematically prove the exact volume of gridlock prevented before ever deploying new algorithms to the live network.

Icon of a shield with a checkmark in the center and pink bars on top and sides on a black background.

Satisfy stringent oversight mandates with defensible resilience data

Generate mathematically rigorous, quantifiable outputs that demonstrate exactly how the payment infrastructure survives compounding systemic shocks. This provides national regulators and overseers with the concrete evidence required to validate the network's continuous operational stability under extreme stress.

Safely stress-test the network against any scenario.

Get in touch with the team to learn more about how FNA can help your organization mathematically prove systemic resilience using actionable Digital Twins.

  • The most accurate simulations require reality. ILO Simulate ingests your actual historical payment data to build the Digital Twin. This ensures simulation results accurately reflect unique participant behaviors and network constraints.

  • ILO Simulate is the proving ground for ILO Optimize. Before you activate new LSM algorithms on the live network, you run them through the Digital Twin using historical data to mathematically prove they are safe and effective.

  • Yes. The simulation engine allows you to layer multiple stress factors simultaneously, identifying breaking points and contagion paths under the most extreme theoretical conditions.